How advertisers and agencies use fraud0
Jan 13, 2023
The market for digital advertising fraud is booming. Current estimates predict a 23% increase in digital ad fraud losses by 2023 – to $100 billion a year!
At fraud0, we want our software to help companies protect their advertising budgets from fraudsters and bots, and deliver their ad inventory to real people in the best possible way.
Below, we have gathered some examples of how advertisers and agencies are using our software today to gain a competitive advantage.
How advertisers use fraud0
The majority of our clients are advertisers who have witnessed ad and click fraud and want to see the numbers for themselves in their campaigns.
Answers to the following questions are important to them at the beginning:
What does my overall traffic mix look like before consent?
How much Invalid Traffic do my ad campaigns have in total?
Which channels and campaigns have the most Invalid Traffic?
How much advertising budget is currently wasted on Invalid Traffic?
In most cases, fraud0 can already answer all these questions within the free 7-day trial period.
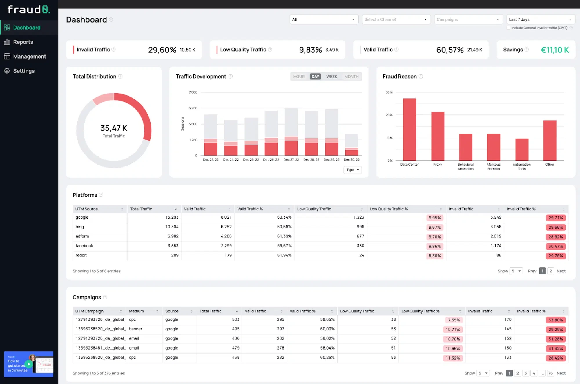
In the dashboard, our customers can see at a glance the total traffic (in contrast to analytics tools that can only be fired after consent and can therefore often only measure a small fraction of the total traffic), the share of invalid traffic, as well as the share of invalid traffic at channel and campaign level. In addition, you can use our savings calculator to roughly calculate the savings potential when excluding invalid traffic.

Once the baseline is clear, it’s time to understand the Invalid Traffic. With our reports, advertisers can dive deeper into the data and analyze the performance of their campaigns using many filter options.
For example, you can filter by channel and campaign at the same time to find out the campaigns with the highest Invalid Traffic per channel.
fraud0 automatically summarizes all standard utm parameters (utm_source, utm_medium and utm_campaign) and presents them in a compact view and also offers them as filters.

In this step, many other individual questions arise that can be answered with the help of fraud0:
Where does the Invalid Traffic come from?
Are there peak times / peaks in which more Invalid Traffic occurs?
Which browsers and operating systems are used for the majority of Invalid Traffic?
The data analysis options are diverse and differ from customer to customer. To give advertisers the most comprehensive insight into their traffic, the following filters are available for our reports:
Date
Hour
Hour (aggregated)
Platform
Medium
Device type
Operating System
Browser
Channel
Country
City
Referrer
Keyword
Internet Service Provider
Campaign
Source
URL parameter
Finally, our customers move on to campaign optimization. Reallocating advertising budgets between well-performing channels and campaigns is usually the first step.
Our system also supports optimization with the automatic creation of so-called negative audience lists. As soon as our system identifies users as bots or other invalid traffic in one channel, they are blocked from further advertising on all channels in real time.
In our Getting Started Guide, we have compiled everything you need to know.
fraud0 thus helps advertisers not only to understand Invalid Traffic, but also to automatically optimize their advertising campaigns and protect their advertising budgets in the long term.
How agencies use fraud0
The use of fraud0 in agencies is in many ways similar to the use of an advertiser. They also want to deliver better digital campaigns to their customers and show them that they are working conscientiously.
We have already experienced cases where the use of fraud0 was decisive for winning a pitch. Because with our system, an analysis of the status quo can always be carried out easily and free of charge and, at the same time, a benchmark of the current agency can be made.
Agencies that use fraud0 can provide their clients with in-depth analyses of the quality of traffic and, based on this, make data-driven decisions about changes to campaigns.
Another reason for the use of fraud0 in agencies is the quick and easy implementation, which in most cases can be carried out without the need for an IT department. All that is needed is access to the tag management system, which is usually already available. Nevertheless, we recommend direct implementation on the website without the use of a tag manager, since tag managers will also be subject to data protection limitations in the future.
The integration of fraud0 is described in our Getting Started Guide.
Prediction for the future: Invalid Traffic continues to increase
In our blog we regularly report on advertising / click fraud and Invalid Traffic. In recent years, we have been able to track a clear trend among our customers: The market for advertising fraud continues to grow, which also applies to Invalid Traffic.
On the one hand, it is becoming easier and easier for fraudsters to create their own websites and bots, on the other hand digital advertising spend of companies worldwide is increasing year by year. Manual measures against bots and click fraud are insufficient and always reactive.
Software like fraud0 to detect bots and protect against ad fraud will be mandatory for all companies that want to secure a competitive advantage in the future.
Convince yourself of our product today and sign up for a 7-day free trial.

